คุม LIVE COMMERCE
ทั้งอาณาจักรจากจอเดียว
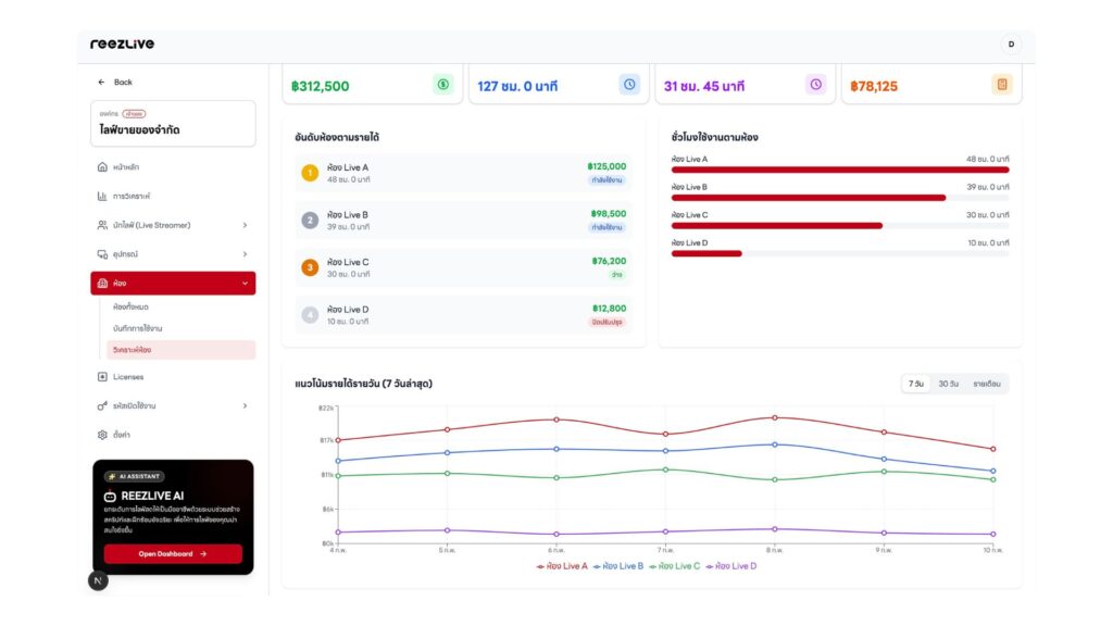
REEZLIVE Manager คือ Live Management Software สัญชาติไทย เปลี่ยนการบริหารไลฟ์ที่ กระจัดกระจาย ให้เป็น Central Control Room สำหรับ Live Commerce ที่รวม Streamer, Live Room, Machine และ Data Analytics ไว้ใน Dashboard เดียว เพื่อการตัดสินใจที่วัดผลได้จริง
เห็นภาพครบ 4 มิติ
Streamer
ใครขายได้จริง
วิเคราะห์ประสิทธิภาพของแต่ละนักไลฟ์ ดูว่าใครสร้างยอดขายได้มากที่สุด
Live Rooms
ห้องไหนสร้างยอด
ตรวจสอบประสิทธิภาพของแต่ละห้องไลฟ์ เพื่อเพิ่มประสิทธิภาพให้ดีขึ้น
Live Machine
เครื่องไหนทำเงิน
ตรวจสอบสถานะของอุกรณ์แต่ละเครื่องและประสิทธิภาพการทำงาน
Data
Dashboard เดียว
สำหรับผู้บริหารสรุปข้อมูลสำคัญทั้งหมด ไว้ในที่เดียว ตัดสินใจได้อย่างแม่นยำ
Central Control Room
ทุกข้อมูลที่คุณต้องการอยู่ในหน้าจอเดียว
ไม่ต้องสลับแอป ไม่ต้องเดาสุ่ม
เห็นครบคน ห้อง เครื่อง ข้อมูลแล้วตัดสินใจจาก Data ไม่ใช่ความรู้สึก
REEZLIVE Manager
เหมาะกับธุรกิจไลฟ์ประเภท...
REEZLIVE Manager
เป็นมากกว่าแค่เครื่องมือ
วัดผลได้ชัด รู้ว่าอะไรทำเงิน และปรับเกมได้ถูกจังหวะ
Central Control Room
จัดการทุก Live Room จากหน้าจอเดียว ดูสถานะ ยอดขายผู้ชม และทีมงานแบบ Real-time
Real-Time Alerts
แจ้งเตือนทันทีเมื่อมีเหตุการณ์ สำคัญ ไม่ว่าจะเป็นยอดขายพุ่ง หรือ ปัญหาที่ต้องแก้ไข
Machine ROI Tracking
รู้ว่า “เครื่องไหนทำเงิน” เทียบ ผลลัพธ์ต่อเครื่องได้
Team Management
บริหารทีม Host, Admin, และ Support ได้จากส่วนกลาง กำหนด สิทธิ์และติดตามประสิทธิภาพ
Data-Driven Insights
รายงานเชิงลึกที่วัดผลได้จริง ตั้งแต่ Conversion Rate ไปจนถึง ROI ต่อ Live Session
Multi-Platform
เชื่อมต่อกับทุก Platform ไม่ว่าจะ เป็น TikTok, Facebook, Lazada, Shopee Live
One Screen Total Control
เห็นภาพรวมทั้งหมดจากหน้าจอเดียว
ตัดสินใจจากข้อมูลเดียวที่เชื่อถือได้ ไม่ต้องเดา ไม่ต้องรอรายงาน
แบรนด์ชั้นนำ




















ยกระดับการจัดการ
Live Commerce ของคุณ
บอกลาความยุ่งยากในการจัดการซอฟต์แวร์หลายตัว ด้วย REEZLIVE MANAGER คุณจะได้รับทุกสิ่งในที่เดียว
ระบบ All-in-One ที่เชื่อมต่อทุกส่วนสำคัญเข้าด้วยกัน ช่วยให้คุณเปลี่ยนจาก 'คุมไม่ทัน' มาเป็น 'คุมได้ทั้งระบบ' อย่างมีประสิทธิภาพ Solution Benefits
- Central Control Room - รวมทั้งระบบไลฟ์สดไว้ในหน้าจอเดียว
- รวมทั้งระบบไลฟ์สดไว้ในหน้าจอเดียว
- Real-time Analytics - ดูข้อมูลประสิทธิภาพแบบเรียลไทม์
- ดูข้อมูลประสิทธิภาพแบบเรียลไทม์
- Performance Tracking - ติดตามประสิทธิภาพของแต่ละนักไลฟ์ ห้อง และเครื่อง
- ติดตามประสิทธิภาพของแต่ละนักไลฟ์ ห้อง และเครื่อง
- Data-Driven Decisions - ตัดสินใจจากข้อมูลที่แม่นยำ ไม่ใช่ประสบการณ์
- ตัดสินใจจากข้อมูลที่แม่นยำ ไม่ใช่ประสบการณ์
- Hardware + Software + After-Sale - ระบบครบวงจร
- ระบบครบวงจร
รีวิวจากลูกค้า

เทคโนโลยีของ REEZLIVE Manager เป็นหัวใจสำคัญของทีม Live Commerce ของเรา ช่วยให้เราเห็นข้อมูลทั้งหมดในที่เดียว
คุณบีม

ก่อนใช้ REEZLIVE Manager ต้องสลับหลายหน้าจอให้วุ่นวาย แต่พอใช้จริง ทุกอย่างอยู่ในที่เดียว จัดการ LIVE ง่ายขึ้น
คุณแนน
Ready to get started with REEZLIVE Manager
ขอเดโมวันนี้ แล้วเริ่มใช้
REEZLIVE Manager ได้ทันที
ให้เราติดต่อคุณ
REEZLIVE Manager คือ ซอฟต์แวร์ Live Management สัญชาติไทย ที่เปลี่ยนการบริหาร ไลฟ์ที่กระจัดกระจาย ให้เป็น Central Control Room รวม การจัดการ ควบคุม และวัดผล Live Commerce ในที่เดียว เพื่อ ให้ธุรกิจบริหารไลฟ์ได้อย่างเป็น ระบบ
REEZIVE Head office
24 ซอย ทรงสะอาด แขวงจอมพล
จตุจักร กรุงเทพมหานคร 10900